Grafana & Prometheus
Spice can be monitored with Grafana using the Spice Metrics Endpoint and pre-built dashboards available in the Spice repository.
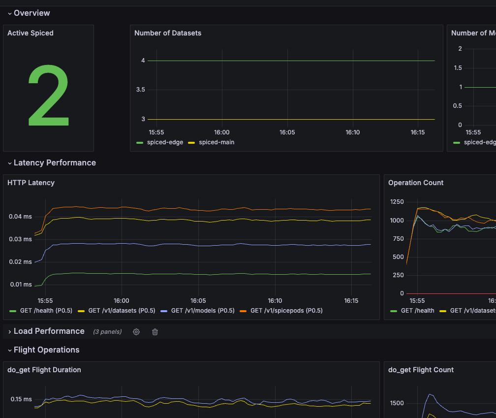
Import Grafana Dashboard​
Navigate to the Dashboards section in Grafana and click "New" > "Import".
 
Copy the dashboard JSON from monitoring/grafana-dashboard.json into the Grafana import box.
 
Click "Load".
Kubernetes​
View the Kubernetes deployment guide for configuring the Prometheus Operator to scrape metrics from the Spice instances in Kubernetes.
Prometheus​
Configure a Prometheus instance to scrape metrics from the Spice runtimes.
global:
    scrape_interval: 1s
    scrape_configs:
    - job_name: spiceai
        static_configs:
        - targets: ['127.0.0.1:9090'] # Change to your Spice runtime endpoint + port
Local Quickstart​
This tutorial creates and configures Grafana and Prometheus locally to scrape and display metrics from several Spice instances. It assumes:
- Two Spice runtimes, spiced-mainandspiced-edge, are running on127.0.0.1:9091and127.0.0.1:9092respectively.
- 
Create a compose.yaml:version: '3'
 services:
 prometheus:
 image: prom/prometheus:latest
 volumes:
 - ./prometheus.yaml:/etc/prometheus/prometheus.yml
 ports:
 - 9090:9090
 network_mode: 'host'
 grafana:
 image: grafana/grafana:latest
 volumes:
 - ./.grafana/provisioning:/etc/grafana/provisioning
 ports:
 - 3000:3000
 network_mode: 'host'
- 
Create a prometheus.yamltoglobal:
 scrape_interval: 1s
 scrape_configs:
 - job_name: spiced-main
 static_configs:
 - targets: ['127.0.0.1:9091']
 - job_name: spiced-edge
 static_configs:
 - targets: ['127.0.0.1:9092']
- 
Add a prometheus as a source to grafana. Create a .grafana/provisioning/datasources/prometheus.ymlapiVersion: 1
 datasources:
 - name: Prometheus
 type: prometheus
 access: proxy
 url: http://localhost:9090
 isDefault: true
- 
Run the Docker Compose docker-compose up
- 
Go to http://localhost:3000/dashboard/importand add the JSON from monitoring/grafana-dashboard.json.
- 
The dashboard will have data from the Spice runtimes. 

